Amazon SageMaker Studio 中的 Amazon SageMaker 调试器 - Amazon SageMaker
Amazon Web Services 文档中描述的 Amazon Web Services 服务或功能可能因区域而异。要查看适用于中国区域的差异,请参阅中国的 Amazon Web Services 服务入门

本文属于机器翻译版本。若本译文内容与英语原文存在差异,则一律以英文原文为准。

Amazon SageMaker Studio 中的 Amazon SageMaker 调试器

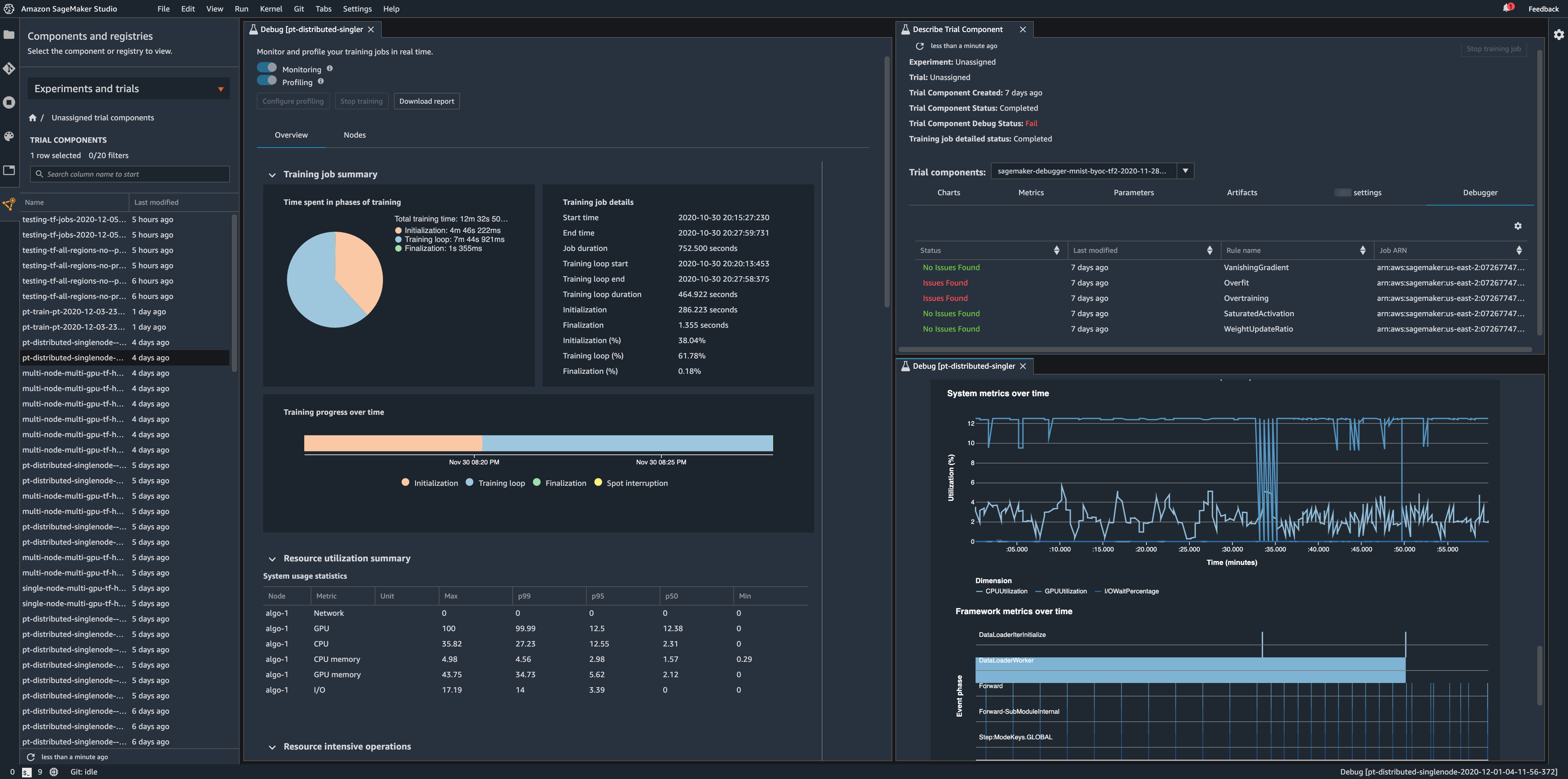
在亚马逊 Elastic Compute Cloud (Amazon EC2) 实例上运行培训作业时,使用 Amazon SageMaker Studio 中的 Amazon SageMaker 调试器仪表板来分析您的模型性能和系统瓶颈。借助调试器仪表板,深入了解您的训练工作,提高模型训练绩效和准确性。默认情况下,调试器每 500 毫秒监控系统指标(CPU、GPU、CPU 和 GPU 内存、网络和数据 I/O),每 500 次迭代用于训练作业的基本输出张量(损耗和准确度)。您还可以进一步自定义调试器配置参数值,并通过 Studio UI 或使用Amazon SageMaker Python 开发工具包.

重要

如果您使用的是现有的 Studio 应用程序,请重新启动它们以使用新功能。有关如何重启和更新 Studio 环境的说明,请参阅更新 Amazon SageMaker Studio.


            Studio 调试器仪表板的示例