亚马逊生成的模型 SageMaker Autopilot - Amazon SageMaker
Amazon Web Services 文档中描述的 Amazon Web Services 服务或功能可能因区域而异。要查看适用于中国区域的差异,请参阅中国的 Amazon Web Services 服务入门

本文属于机器翻译版本。若本译文内容与英语原文存在差异,则一律以英文原文为准。

亚马逊生成的模型 SageMaker Autopilot

此过程介绍如何查看有关 Amazon 的详细信息。 SageMaker 你已经运行的自动驾驶作业。有关 Autopilot 生成的候选模型的详细信息包括:

  • 汇总 SHAP 值的图表,指示每个功能的重要性,以帮助解释模型预测。

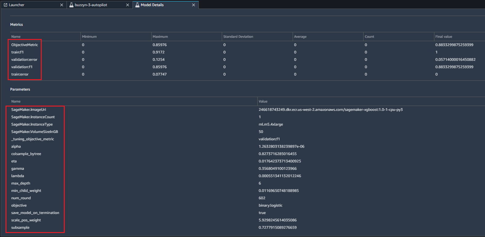
  • 包括客观指标在内的各种训练和验证指标的汇总统计数据。

  • 用于训练和调整模型的超参数列表。

注意

本主题假定您已创建并运行了 Autopilot 实验。有关如何创建 Autopilot 实验的信息,请参阅创建亚马逊 SageMaker Autopilot 实验

注意

要在此过程中访问功能重要性指标,您必须先选择。“文件” > “关闭”,然后从控制台重新启动 Studio。

  1. 运行亚马逊后查看模型详情 SageMaker AutoPilot Job,从左侧菜单中选择三角形图标以打开组件和注册表页.

    
            打开组件和注册表页.
  2. Select试验和试验从下拉菜单中进行。

    
            打开组件和注册表页.
  3. 找到您要在中查看的详细信息的 Autopilot 作业未分配试用组件列表。

    
            找到自动驾驶仪作业。
  4. 右键单击 Autopilot 作业的名称,然后选择描述 AutoML Job从弹出菜单中。

    
            Select描述 AutoML Job.

    要审核目标:AutoML 作业的 F1_Binary、F1、AUC 和准确度指标,请从实验面板。

    
            Select描述 AutoML Job.
  5. 要查看最佳调整作业的模型详细信息,请右键单击试用名标记为最佳位于客观指标分数最高的试验列表中的顶部。之后,选择开模型详细信息.

    
            Select描述 AutoML Job.
  6. 表示每个要素重要性的聚合 SHAP 值的图显示在解释模型的预测部分。

    
            Select描述 AutoML Job.
  7. 有关 SHAP 值如何帮助解释基于功能重要性的预测的更多信息,请向下滚动以查看指向了解模型的可解性白皮书。在中也可用亚马逊 SageMaker 澄清模型的可解释性中的主题内容 SageMaker 开发人员指南 的第一个版本。

    
            有关可维护性的更多信息的参考。
  8. 要查看目标指标的汇总统计信息、用于训练和验证的 f1 值、训练和验证错误以及用于训练和调整模型的参数值列表,请向下滚动到页面底部。

    
            Select描述 AutoML Job.