性能详情控制面板概览 - Amazon DocumentDB
Amazon Web Services 文档中描述的 Amazon Web Services 服务或功能可能因区域而异。要查看适用于中国区域的差异,请参阅中国的 Amazon Web Services 服务入门

本文属于机器翻译版本。若本译文内容与英语原文存在差异,则一律以英文原文为准。

性能详情控制面板概览

与性能详情进行交互的最简单方式即为控制面板。以下示例显示了 Amazon DocumentDB 实例的控制面板。默认情况下,Performance Insights 控制面板将显示最近一小时的数据。

控制面板分为以下几个部分:

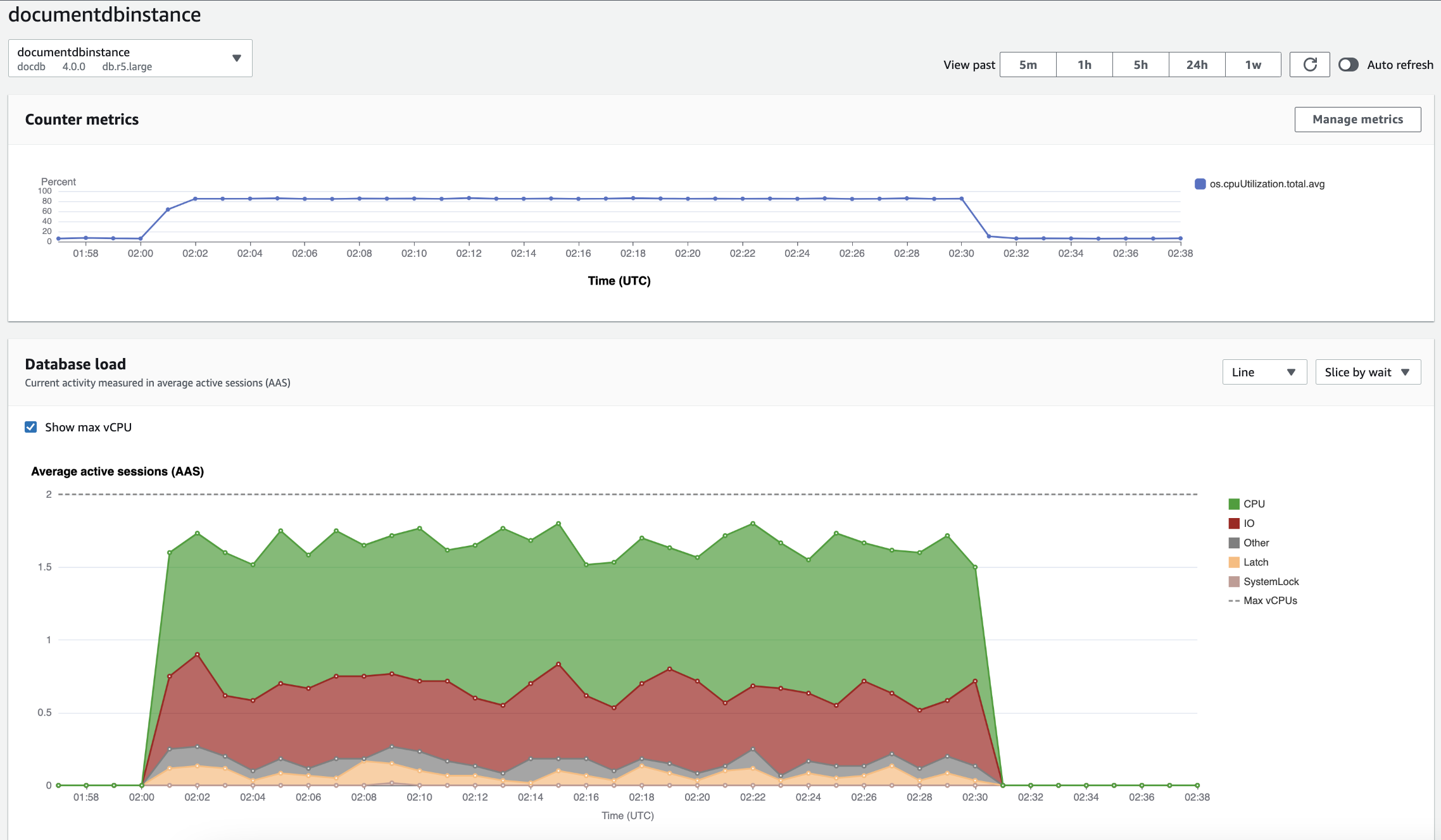
  1. 计数器指标— 显示特定性能计数器指标的数据。

  2. 数据库负载— 显示数据库负载与由表示的数据库实例容量的比较情况。最大 vCPU行。

  3. 主要维度— 显示导致数据库负载的主要维度。这些维度包括waitsquerieshostsdatabases, 和applications.

计数器指标图表

使用计数器指标,您可以自定义 Performance Insights 控制面板来包括最多 10 个其他图表。这些图表显示了所选的数十个操作系统指标。您可将此信息与数据库负载相关联,以帮助识别和分析性能问题。

计数器指标图表显示了性能计数器的数据。

要更改性能计数器,请选择管理指标. 您可以选择多个OS 指标如以下屏幕截图所示。要查看任何指标的详细信息,请将鼠标悬停在相应指标名称上。

数据库负载图表

这些区域有:数据库负载图表显示数据库活动与由最大 vCPU行。预设情况下,堆叠折线图将以每单位时间的平均活动会话数表示数据库负载。数据库负载按等待状态进行切片(分组)。

按维度切片的数据库负载

您可以选择按任何受支持维度分组的活动会话显示负载。下图显示了 Amazon DocumentDB 实例的维度。

维度项目的数据库负载详细信息

要查看维度中数据库负载项目的详细信息,请将光标悬停在相应项目名称上。下图显示了查询语句的详细信息。

要在图例中查看任何项目在选定时间段内的详细信息,请将鼠标悬停在相应项目上。

主要维度表

这些区域有:主要维度表按不同的维度切割数据库负载。维度是数据库负载不同特征的类别或“切片依据”。如果维度是查询,主要查询显示了对数据库负载贡献最大的查询语句。

请选择以下任何一个维度选项卡。

下表提供了每个选项卡的简要描述。

选项卡 说明

主要等待

数据库后端正在等待的事件

主要查询

当前正在运行的查询语句

主要主机

所连接客户端的主机 IP 和端口

主要数据库

客户端所连接的数据库的名称

主要应用程序

连接到数据库的应用程序的名称

要了解如何使用分析查询主要查询选项卡,请参阅主要查询选项卡概览.